КВ антенны
Радио 6 1961
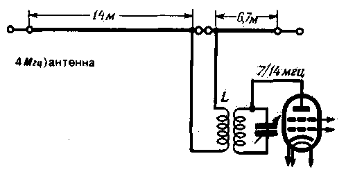
Двухдиапазонная (7 и 14 Мгц) антенна с 300-омным фидером. Катушка связи L содержит 3 витка провода ПЭЛ-1,5. намотка бескаркасная, диаметр намотки 50 мм. Катушка L располагается рядом с катушкой контура.

Вседиапазонная антенна W3DZZ. L по 20 витков провода ПЭЛ-1.5, диаметр каркаса 50 мм: С по 60 пф. LC контуры заключаются в экраны, чтобы предотвратить попадание влаги в контур.

Четырехдиапазонная антенна (28: 14; 7; 3,5 Мгц), Данные L и С подбираются при налаживании. Ориентировочные данные: С по 50-60 пф. L по 5-7 витков провода ПЭЛ-1.0 на каркасе диаметром 50 мм.

Вседиапазонная антенна типа VS1AA соединяется с контуром передатчика через П-контур. Антенна изготовляется из медного провода диаметром 2-2,5 мм. фидер - из медного провода диаметром 1 мм (все рассматриваемые на этой странице антенны и их фидеры - кроме тех, где применен кабель - также изготавливаются из таких же проводов).

Антенна типа "V-звезда". Работает на всех любительских KB диапазонах. Угол раствора между лучами font face="Symbolа/font-72°. длина каждого луча 42,25 м. Ориентировочные данные LC фильтра те же. что и у четырехдиапазонной антенны. Переключение лучей антенны производится в зависимости от направления на корреспондента.

Вседиапазонная антенна с фидером из коаксиального кабеля с волновым сопротивлением 60-70 ом. Провод длиной 39.60 м может быть укреплен на горизонтальной рейке, прикрепленной к мачте. Остальные провода подсоединяются к этому проводу через изоляторы.







